Hong Kong Green Campus Project pro Primario et Secundario Scholae
Home / Projects / Hong Kong Green Campus Project pro Primario et Secundario Scholae

Hong Kong Green Campus Project pro Primario et Secundario Scholae

Hong Kong Green Campus Project, a department locali inceptus, intendit ut per 500 scholas primarias et secundarias in Hong Kong in campos environmentally- amicabiles transmutet. Cum tota obsidione super 100 decies centena millia RMB, exertus renovationes industriae efficientis intendit. Involvit vigilantiam et industriam administrandi consumptionem variorum onerum in scholis, sicut aer conditionarius et accensis in Integer, ac circuitus in dormitoriis et aliis aedificiis. Propositum est ambitus educationis sustineri et industriae efficientis creare, qui emissiones carbonis minuunt et impensas perficiendas inferiores sunt.

Hong Kong Green Campus Project pro Primario et Secundario Scholae

Project Location: Hong Kong, China

Contact Us
  • Project Overview
  • Related Solutions and Products

    Solutiones:
    Products:
    Energy Efficiency Management ADL400 AC Three Phase Energy Meter ADL3000-E AC Multi-Function Energy Meter
    IoT Energy Management SOLUTIO
    AKH-0.66/K 5A Current Transformer AWT100 Smart Data Transmissio Unit



    Custo m er Dolor Poi nts

    Energy-Consumptio Cras: Scholae vigilantia et administratio energiae usus efficax defuerunt, sicut condiciones aeris et accensis in Integer, tum in dormitoriis aliisque aedificiis circuitus.
    Princeps Energy JACTURA: Scholae operam navant operam impendit, nullo modo perspicuo cognoscendi ac moderandi industriam ac mores instrumentorum vastantium.
    Indigentiam Data agitatae Decisionis faciendae: Difficultas in generando energiam-consummationem relationum ad energiae salutaris decisiones et mensuras dirigendas.


    Acrel SOLUTIO

    Acrel solutionem energiae procurationis comprehensivam praebebat, incluso tam ferramento quam in programmatibus:
    Hardware:
    ADF400L Multi-canale Energy Meters: Haec metra metiri possunt usque ad 12 tres phase vel 36 unius-phase directae mensurae accessus vel 12 tres phase mensuris per transformatores currentes. Favent altae accurationis, institutionis centralised, administrationis centralised, et institutionis flexibilitatis altae.
    AWT100 Smart porta: Data Tranfer Unit, auxilium 4G/WiFi/Aer/Lora/LoRaWAN communicationis
    Software:
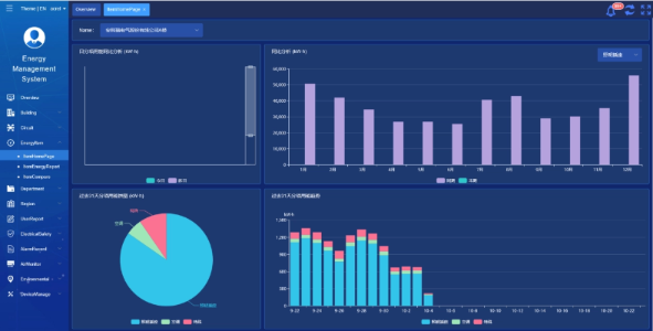
    Acrel IoT EMS rostris; suggestum praebet real-time vigilantia et analyseos energiae consummatio data.
    Generationem relationum energiae consumptionis sustinet, adiumentum praebens scholae administrationi ad decisiones energiae salutaris informatas.



    Project Events & Benefits

    • Energy-Efficiency Cultura: Per vigilantiam et analysem datam industriae-sumptionis, scholae industriae perditio et mores cognosci possunt, energiae salutaris mensuras iaculis et efficientiam energiam augendam efficiunt.
    • Reductio sumptus: Solutio subsidia energiae gratuita reducere, operationes pro scholis magis sustineri assequendas.
    • Datae agitatae decisionem faciendam: Ex industria-consummationis suggestus relationes suppeditant magni pretii subsidii scholae administratione ad decisiones energiae salutaris informatae.
    • Environmental Beneficia: Consummatio industriae reducens emissiones carbonii minuit, ad tutelam environmental conferens et cum proposita marte campi viridis aligning..


    Installation fugit:

    ADF on site

Acrel Co., Ltd.